【導讀】今天就給大家分享一下關(guān)于單控,雙控,三控,四控的開關(guān)接線圖,相信看完這些,大家一定會有所收獲的。
1,先看看雙控

小技巧就是,兩個開關(guān)的L1L2同名的連一起

這種是樓梯雙控的布局

這種雙控帶插座,大同小異

這個是開關(guān)的動態(tài)演示,便于理解

臥室雙控的布線圖
2,再看看三控

中間是個多控開關(guān)
有的朋友說中間可不可以用雙聯(lián)雙控開關(guān),也是可以的。不過雙聯(lián)開關(guān)上有兩個開關(guān),需用同時按下。

三控開關(guān)的布線
3,最后說說四控

四聯(lián)雙控

這個稍微復雜一點
第一個是兩個四聯(lián)雙控同時控制四個燈,第二個圖是一個四聯(lián)雙控加四個單聯(lián)雙控。四控可以理解為總開關(guān),其他四個開關(guān)又可以單獨控制。
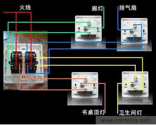
再補個常見的接電扇的圖

這個就是單聯(lián)單控的接線
一開單控開關(guān)接線圖

二三開連體單控開關(guān)接線圖

四開連體單控開關(guān)接線圖

一開五孔單控插座接線圖

二開五孔單控插座接線圖

一開雙控開關(guān)接線圖

二三開單控開關(guān)接線圖

四開單控開關(guān)接線圖

一開五孔單控插座接線圖

二三開雙控開關(guān)接線圖

一開多控開關(guān)接線圖








